专注于机械行业、专业、职业信息分享
服务于制造业百万工程师
37张传感器工作原理动图来袭, 让你大饱眼福!
1、布料张力测量及控制原理

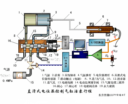
2、直滑式电位器控制气缸活塞行程

3、压阻式传感器测量液位的工作原理

4、MQN型气敏电阻结构及测量电路

5、气泡式水平仪的工作原理

6、扩散硅式压力传感器

7、应变加速度感应器

8、称重式料位计

9、电子皮带秤重示意图

10、电子吊车秤

11、荷重传感器用于测量汽车衡的原理

12、TiO 2 氧浓度传感器结构及测量电路

13、电位器式传感器

14、陶瓷湿度传感器

15、多孔性氧化铝湿敏电容原理

16、基本变间隙型电容传感器和差动变间隙型电容传感器

17、变面积型电容传感器工作原理

18、接近开关进行物体位检测原理

19、光柱显示编码式液位计原理

20、电容式压力传感器

21、差压式液位计a

22、差压式液位计b

23、差压式液位计c

24、电容液位计原理图

25、电容测厚仪

26、电容加速度传感器

27、电容式油量表原理

28、频率差法测量流量的原理

29、空气传导型超声波发生、接收器的结构

30、超声波应用的两种类型

31、超声波探头的结构

32、超声波测厚的原理

33、超声波测量密度原理

34、超声波测量液位原理

35、超声防盗报警器

36、纵波探伤

37、横波探伤

免责声明:本文系网络转载,版权归原作者所有。如涉及版权,请联系删除!文中内容仅代表作者个人观点,转载不同于本平台认同或者持有相同观点。
配套资料分享公众号
今日分享资料:

加微信:15311423147
申请加入机械工程师微信群!